重庆ag九游会j9集团水处理设备有限公司
联系电话:023-86802829当前位置:
首页 >行业新闻 >纯净水制取设备哪家好?首选ag九游会j9集团水处理纯净水制取设备哪家好?重庆ag九游会j9集团水处理设备有限公司专业的纯净水设备生产厂家,十年技术经验,多家知名企业首选。
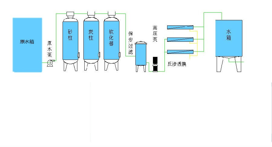
纯净水制取设备的工艺流程:

石英砂过滤器:
石英砂机械过滤是利用石英沙作为过滤介质,在一定的压力下,把浊度较高的水通过一定厚度的粒状或非粒的石英砂过滤,有效的截留除去水中的悬浮物质、固体颗粒。悬浮固体,以及水中不溶解的非胶态的固体物质,使水澄清的水处理设备。根据不同的产水量,需配备不同目数(不同直径的石英沙颗粒)的石英砂,都是用于水处理除浊,软化水,以及纯水的前级预处理等,出水浊度可达3度以下。过滤器通过定期反洗可实现再生,过滤器的运行-反洗-正洗-运行等过程通过开关相关阀门来完成。
活性炭过滤器主要用于除去水中有机物、色度及余氯。装填不同性能的活性碳,可达到不同的处理目的。作为纯水脱盐系统前处理,可有效保证后级设备使用寿命,提高出水水质,防止污染。特别是防止后级反渗透膜,离子交换树脂等的游离态余氧中毒污染。在水质预处理系统中,活性炭过滤器能够吸附前级过滤中无法去除的余氯以防止后级反渗透膜受其氧化降解,同时还吸附从前级泄漏过来的小分子有机物等污染性物质,对水中异味、胶体及色素、重金属离子、COD等有较明显的吸附去除作用。可以进一步降低RO进水的SDI值,保证SDI<5,toc<2.0ppm。过滤器通过定期反洗可实现再生,过滤器的运行-反洗-正洗-运行等过程通过开关相关阀门来完成。< span="">

反渗透装置是利用半透膜在压力差的作用下使含盐水脱盐的纯水设备,它与自然渗透的方向相反,故称为反渗透,亦称逆渗透。可以用大于渗透压的反渗透法达到进行分离、提取、纯化的目的。在水处理中,经过预处理的原水高压下可以透过RO膜进入淡水侧,而各种盐分则随高压水流冲击,使水一分为二,从而达到盐与水分离的目的
纯净水设备由反渗透纯净水设备+全自动纯净水生产线组成,设备采用单元组合结构,减少设备占地面积,便于运输及现场装调试,高压部分采用优质不锈钢制作,主要部件均由国外知名厂商提供,整机性能达到国际进口的水平。
纯净水生产线采用进口PLC可编程控制器控制系统自动运行,动力传动采用减速电机与气动控制系统,性能可靠、操作简便、维护简单的。整个洗瓶、灌装、套盖和压盖全过程均在封闭隧道内进行,有效地防止纯净水在灌装过程中可能发生的二次污染,完全符合卫生标准。

特点
1、采用进口反渗透膜,脱盐率高,使用寿命长,运行稳定。
2、采用全自动预处理系统,实现无人化操作。
3、采用进口增压泵,高效率低噪音,稳定可靠。
4、在线水质监测控制,实时监测水质变化,保障水质安全。
5、全自动电控程序,还可选配触摸屏操作,使用方便。
6、切合当地水质的个性化设计,全方位满足需求。